Rated 5/5 on Trustpilot

Monitor servers, not dashboards

No Prometheus tuning. No Grafana dashboards to build. Just install the agent.

Setup takes 2 minutes. No credit card required.

Works with
Ubuntu Debian Arch Linux Rocky Linux AlmaLinux
fivenines.io
Fivenines dashboard showing server metrics and monitoring

Fivenines is a lightweight server monitoring and security tool built for Linux engineers who need real infrastructure visibility without wasting time on setup. Our open-source agent installs in one command and starts collecting CPU, memory, disk, network, and process metrics at up to 5-second intervals - giving you the precision that 60-second polling tools miss entirely. Beyond basic server metrics, Fivenines provides Docker container monitoring with per-container resource tracking, cron job monitoring that alerts you when scheduled tasks fail or run late, vulnerability scanning that detects insecure packages across your fleet, and custom dashboards you can build without writing a single query. Whether you're managing 5 homelab servers or 100 production nodes, Fivenines gives you infrastructure monitoring and security that works out of the box - no Prometheus tuning, no Grafana dashboards to build, no weekend of configuration.

How it works

Linux Server Monitoring in 3 Steps

1

Install the agent

One command. Works on Ubuntu, Debian, Rocky, Alma, Arch, CloudLinux, and many more.

2

Configure alerts

Set thresholds for CPU, memory, disk, or any metric that matters to you.

Relax

Get notified instantly when something needs your attention.

Features

Everything you need to monitor your servers

Comprehensive monitoring tools designed for engineers who demand reliability and simplicity.

Real-time Metrics

CPU, memory, disk, network-track every vital metric with down to 5-second precision. Know exactly what's happening on your servers.

CPU monitoring dashboard

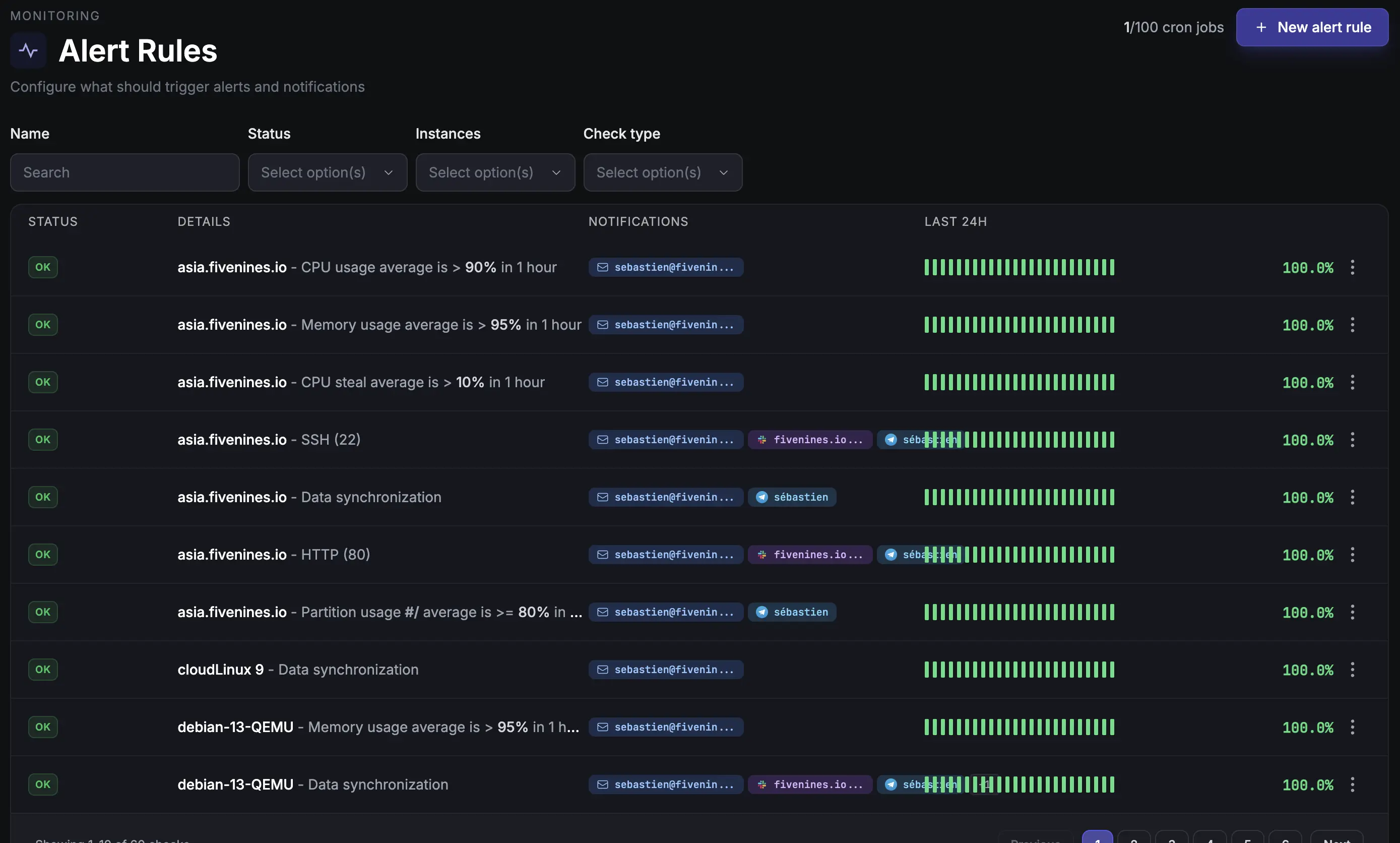
Intelligent Alerts

Get notified via email, Slack, Telegram or Webhooks before problems escalate. Set custom thresholds for every metric that matters.

Alert rules dashboard

Custom Dashboards

Build beautiful dashboards with drag-and-drop simplicity. Visualize the metrics that matter most to your team.

Custom dashboards

Cron Job Monitoring

Never miss a failed backup or scheduled task again. Monitor cron jobs and get instant alerts when they fail or run late.

Docker

Container Monitoring

Full visibility into your Docker containers. Track resource usage, status, and health across your containerized infrastructure.

Vulnerability Scanning

Automatically detect vulnerable packages across all your servers. See CVE severity, get alerts on new threats, and know exactly what to patch first.

Disk Health & RAID Monitoring

Monitor SMART attributes and RAID array status across all your servers. Catch failing drives and degraded arrays before you lose data.

Proxmox

Proxmox & QEMU Monitoring

Track VM resource usage, status, and performance across your Proxmox and QEMU infrastructure. See every virtual machine from one dashboard.

NVIDIA

NVIDIA GPU Monitoring

Track GPU utilization, temperature, VRAM, and power draw across all your NVIDIA GPUs. Auto-detected, zero configuration.

And Much More

Nginx, Redis, PostgreSQL, Fail2ban, process monitoring, port checks, and new features every week.

Our lightweight agent is fully open source. Audit the code, contribute improvements, or customize it for your needs.

View on GitHub
Testimonials

Trusted by DevOps Engineers Worldwide

Don't just take our word for it. Here's what our customers have to say about Fivenines.

We have been very happy with Fivenines

The interface is clear and setup was straightforward. Support has been responsive, and alerts arrive promptly when issues arise, enabling quick incident response. Reliability at fair pricing.

P

Philipp

Germany

Jan 2026

I have been using Fivenines practically since the beginning

The platform has evolved rapidly with attractive pricing and responsive creator support. It's become a solid alternative to larger competitors for our infrastructure monitoring needs.

L

Lee

Poland

Jan 2026

Finally an affordable and pleasant server monitoring tool!

After several competitors closed or declined, Fivenines emerged as the perfect alternative. Easy installation, fast performance with historical charts. Exactly what I was looking for.

A

Adrien

France

Sep 2025

One of the best server monitoring tools I've used

The tool is continuously improving with dedicated developer support. They're responsive to user feedback and I've successfully deployed it as a replacement for our hosting provider's monitoring.

A

Ahmed

Egypt

Aug 2025

Great tool with responsive development

Fivenines has become an essential part of our infrastructure monitoring. The clean interface and reliable alerts make it easy to stay on top of server health.

D

Dmitriy

Russia

Aug 2025

Finally Found a Versatile Server Monitoring at a Sensible Price

After years searching for adequate monitoring tools, Fivenines stands out with its balanced feature set, clean design, reasonable pricing, and genuinely helpful customer support.

T

T George

Netherlands

Aug 2025
They trust us
Delux Host BRNB Hostoy Baskaisler Habangnet ImgFi RemoveMyLeak Gifyu MyFT Cloud Vingo Host RDP Cheap
Comprehensive Metrics

50+ Server Metrics Tracked
in Real-Time

From CPU load to disk I/O, from network throughput to process memory-we track everything you need to keep your infrastructure healthy.

CPU & Load Usage, distribution, load averages
Memory RAM, swap, cache, buffers
Storage Disk space, I/O, RAID status
Network Bandwidth, latency, connections
Processes Top consumers, counts, states
Services systemd units, uptime, status
GPU Utilization, temperature, VRAM, power
Built-in integrations
Docker Docker
Redis Redis
Dragonfly Dragonfly
NGINX NGINX
Angie Angie
QEMU/KVM
Proxmox Proxmox
Fail2Ban
Caddy Caddy
PostgreSQL PostgreSQL
NVIDIA NVIDIA
S.M.A.R.T.
RAID
IPv6
Get alerted your way
Email
Telegram
Discord
Pushover
Slack
Webhooks
Server overview dashboard
Pricing

Simple, transparent pricing

Start free, then choose the plan that scales with your infrastructure. No hidden fees, no surprises.

Prices exclude VAT where applicable

Free

Perfect for getting started

€0 /month

Forever free

Get started
  • 5 monitored servers
  • 5 cron job monitors
  • 1 team member
  • Email alerts
  • 1 month data retention
  • All integrations

Starter

For small teams

€9 /month

Billed monthly

Start free trial
  • 15 monitored servers
  • 20 cron job monitors
  • 3 team members
  • Telegram & Discord alerts
  • 6 months data retention
  • All integrations
Most Popular

Pro

For growing teams

€27 /month

Billed monthly

Start free trial
  • 50 monitored servers
  • 50 cron job monitors
  • 10 team members
  • Slack & Teams alerts
  • 12 months data retention
  • White-label status pages
  • Security vulnerability scanning

Business

For larger organizations

€49 /month

Billed monthly

Start free trial
  • 100 monitored servers
  • 100 cron job monitors
  • 25 team members
  • SMS & Webhook alerts
  • 24 months data retention
  • White-label status pages
  • Security vulnerability scanning
  • SAML SSO

All paid plans include a 14-day free trial. No credit card required to start.

Prices shown are for 60-second check intervals. Need faster monitoring? We support intervals down to 5 seconds.
Contact us for custom intervals or enterprise solutions.

FAQ

Frequently Asked Questions

How long does it take to set up Fivenines?

Setup takes about 2 minutes. Install the lightweight agent on your Linux server with a single command, and metrics start appearing in your dashboard within 60 seconds. No configuration files to edit, no dependencies to install.

What Linux distributions does Fivenines support?

Fivenines supports Ubuntu, Debian, Rocky Linux, AlmaLinux, Arch Linux, CloudLinux, CentOS, and most other mainstream Linux distributions. The open-source agent is designed to work across the Linux ecosystem.

Does Fivenines monitor NVIDIA GPUs?

Yes. The agent auto-detects NVIDIA GPUs via nvidia-smi and collects per-GPU metrics including utilization, temperature, VRAM usage, power draw, fan speed, and clock speeds. No DCGM or Prometheus exporters needed.

Does Fivenines monitor Docker containers?

Yes. The agent auto-detects Docker and collects per-container metrics including CPU usage, memory consumption, network I/O, and container status. No additional configuration or exporters needed.

How is Fivenines different from Prometheus and Grafana?

Prometheus and Grafana are powerful but require significant setup and maintenance - configuring scrape targets, writing PromQL queries, building dashboards, and managing storage. Fivenines is a fully managed service: install the agent and everything works out of the box. No infrastructure to maintain, no query language to learn.

Is there a free plan?

Yes. The free plan includes 5 monitored servers, 5 cron job monitors, email alerts, and 1 month of data retention. No credit card required. All paid plans start with a 14-day free trial.

What alert channels does Fivenines support?

Fivenines sends alerts via email, Slack, Telegram, Discord, Pushover, and webhooks. You can route different alerts to different channels and set custom thresholds for every metric.

Is the monitoring agent open source?

Yes. The Fivenines agent is fully open source and available on GitHub. You can audit the code, contribute improvements, or customize it for your specific needs.

Start Monitoring Your
Servers Today

Start your free trial today. No credit card required, no commitment. See how Fivenines can transform your infrastructure monitoring.